随着国内小水电站绿色改造和生态流量监管项目的不断开展,天行(中国)科技结合公司多个水电站项目经验与自身核心技术优势,研发了HZInfo3000-EF生态流量智慧监管平台,通过调控流量可解决因生态流水得不到满足而导致的河段减水、脱水甚至干涸问题,并保护河流生态环境,推动水资源科学、合理、有序开发和可持续利用,有效提升天行(中国)现代化管理效率。
系统概述
该平台基于传感器、物联网、计算机监控等技术,实时采集、传输和监控生态下泄流量数据、图片、视频等关键信息,自动统计分析下泄生态流量变化情况,实现问题发现、预警、跟踪、处置全过程自动监管。
主要功能
基础信息管理(静态数据):系统提供流域、区域、监测站等相关信息管理。
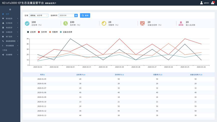
综合监控(动态数据):包括GIS监视,视频监视,数据监视等。
统计分析:包括生态流量过程线,流量报表、电量报表等。
考核管理:可设定考核对象,实时考核,对考核结果进行分析,方便决策,且可与其他平台共享。
智能分析:通过智慧生态一张图将河域、区域的生态信息以专题图的方式在地图上渲染出来,并通过用户交互深入了解各种监测点的生态信息。利用AI技术完成自动智能识别和分析功能。
支持手机APP:基于安卓系统/IOS系统开发,主要为系统各级使用人员提供移动办公服务。通过手机APP随时查看各市级行政区域生态流量达标数据,同时可以查看各站址下泄流量实时数据与历史数据。
系统管理:包括用户管理、角色管理、权限管理、日志管理等功能。
通知公告:可发布政策法规、系统使用规范、相关新闻报道等。
平台特点
遵循“兴利服从防洪、区域服从流域、电调服从水调”原则,HZInfo3000-EF生态流量智慧监管平台可实现流域生态流量协同调度和长效监督,实现市级行政区域、河流、水电站和闸门等管理单位生态流量自动考核、监测和分析,促进区域绿色可持续健康发展。


